相信較市區的大樓都已完成FTTH的光纖佈線,一般ISP服務商也都會提供對應的測速工具,不過總是懷疑自家的測試工具進行美化數據,所以總是疑神疑鬼覺得速度有問題,除了Hinet的自行提供的測速軟體外,也常常到一些測試網站檢測目前線路的速度,尤其是受新冠肺炎(COVID-19)疫情影響,在家上班與線上會議服務的使用量增加許多,常常想知道網路速度是如何,來看 Cloudflare Speed 免費網路測速服務。
最近發現Cloudflare推出免費測速服務「Cloudflare Speed 」,只要打開網頁即可測試路下載速度、連延遲時間和網路抖動(Jitter)情形,簡潔方便又快速,重點無廣告的免費網路服務,對一般使用者相當實用,趕快來試試吧!
【網站名稱】:Cloudflare Speed Test
【網站鏈結】:https://speed.cloudflare.com/
開啟 Cloudflare Speed Test 網站,就會看到數字的跑動,此時已經開始進行網路速度測試,測試結束後出現下載速率、延遲和抖動等3個數值,下方地圖會顯示連接到的 Cloudflare 位置、連線方式和 IP 位址。
延遲部分可以看到低、高、中間與平均值的圖表,展開後可以看到更詳細數據報告。
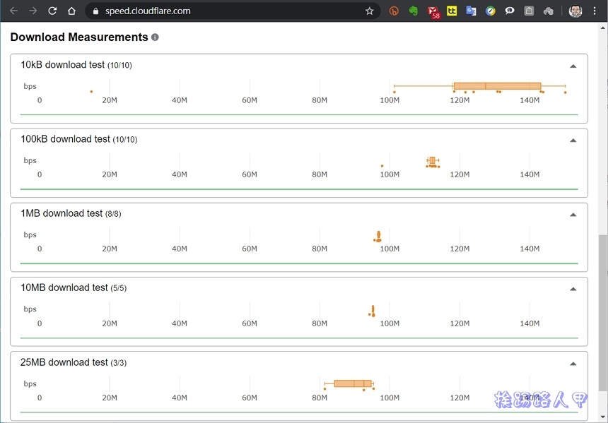
下載部分有資料量的不同測試,把游標移動到結果圖表上方,就會顯示最低速度、最高速度、平均值等資訊。
Cloudflare Speed 在下載的測試上使用10kB、100kB、1MB、10MB和25MB 不同檔案大小進行速度測試,因此在不同檔案大小測試就會有不同的結果。
一樣展開後可調更詳細的資訊。
測試的數據結果可以使用FB或Twiter分享,也可儲存成csv檔來觀看與分析。筆者自架Wordpress也使用Cloudflare的CDN(Content delivery network)服務功能,除了可以分流節省頻寬流量外,甚至可以將真實IP位址隱藏在Cloudflare伺服器後,可以避免遭受攻擊與威脅,其也支援DNS伺服器的功能,在世界分布更超過三十個資料中心,讓全世界進入你網站的用戶,可以利用最近的資料中心來快速載入,相信在推出的Cloudflare Speed也一定有不錯的公信力,趕快來試試吧!
延伸閱讀:
- 4K Video Downloader 支援facebook/Vimeo/YouTube網站影片下載工具
- 串流影片下載神器 – Stream Video Downloader 外掛擴充套件
- 將YouTube網址修改兩個字為10就可以輕鬆下載 MP4 / MP3
商品推薦
- Omnie CUE 交通情報達人 免費交通情報 App:提供測速照相、危險路段、即時路況等最新行車資訊
- Google地圖將新增「限速與測速照相」功能!另有 8 大必學實用功能,你都會用了嗎?
- 北宜公路區間測速4月1日開罰,但區間測速真的是防超速最佳解嗎?
- 亞太 4G 訊號測速在高雄表現如何? 4x4mimo 網速實測紀錄
- Android Auto 默默新增速限顯示與通勤自動導航功能
- Facebook 終於有暗黑模式 ,不過是 Lite 版 App 先行提供(教學)
- 安息吧!超狂網紅「878發明家」突發懸疑感謝文 粉絲急勸:清流不能亡
- 宏佳騰智慧電車網路大調查首購族選車攻略靠這篇
- 【慎入】誰給狗狗穿上了黑絲.. 看上去超糟糕了
- SEGA x Seiko 推出全新聯乘腕錶系列!
- 吃螃蟹也有禁忌?2019螃蟹料理吃到飽推薦!教你吃秋蟹完整攻略!
- 韓國OLIVE YOUNG話題新品特搜!原子筆眼線、木瓜霜唇釉,每一款都是洗版韓妞SNS大勢單品
- 筆電包怎麼挑?大學生、上班族最愛的電腦後背包 Top 5!
- 美到令人窒息的聯名!Seivson × Tia Collection 李毓芬大膽挑戰 SM 綑綁時尚!
- 星巴克『夏日派對』咖啡買一送一!快到全台最美TOP5門市兌換
- 天然尚好!歐美女孩瘋Frank body, 用最天然的咖啡渣去角質~
- 公認 2019 最適合旅行隨身相機:「全球最輕旗艦級隨身機
- 電動機車Gogoro3正式上市!最高補助、優惠重點懶人包
- 素顏、防曬一應俱全!韓國女孩最愛的「漁夫帽」8種穿搭~編輯全部列出來囉!想要當漂亮歐膩趕快學❤
- 清純氣質妝必備的「奶茶腮紅」,這5顆最美!請全部打包
- 不想只做朋友~想要晉升為12星座的女朋友,關鍵點在這裡!(下集)
- 肯德基加入珍奶行列!「ㄎㄎ珍珠奶茶」配炸雞~絕對是人間美食的配合!
- 一起收服他的心!讓對方不知不覺想念妳的偷心密技~聰明的SIS們要學起來~
- 私密處噴霧怎麼用?私密處保養推薦這3款!不再擔心悶、紅、癢
- 夏天穿搭提案!白色系穿搭超仙~基礎單品就能穿出時髦感!
- 2020衣櫃必收!化身仙女,甜美仙氣女孩穿搭單品推薦
- 日妞超愛的「薄透紗穿搭」風潮~掰掰袖、寬厚肉肩全遮住!視覺瘦5KG直接美成仙女!
- 襯衫也能穿出百變風格!?襯衫挑選指南附上~這樣搭配不NG!
- 學會「由內而外」的手法將精華油推進肌膚~不要浪費每滴精華!
- 超顯瘦「短裙穿搭懶人包」~專屬夏日的穿搭靈感!夏天就是要穿裙子~